您的位置: 首页 > 新闻动态 > 行业新闻

北京能耗监测系统厂家,助力绿色发展!

关键词: 能耗监测系统 绿色发展 发布日期:2024-04-29 浏览次数:作者:betway必威官方网站化

一、智慧能源管理背景

随着经济的快速发展和城市化进程的加速,能源消耗不断增加,导致能源资源的紧张和环境问题的日益严重。为了应对这一挑战,北京市积极推进绿色发展理念,将智慧能源管理作为重要手段之一。

能耗监测系统,绿色发展

二、北京能耗监测系统概述

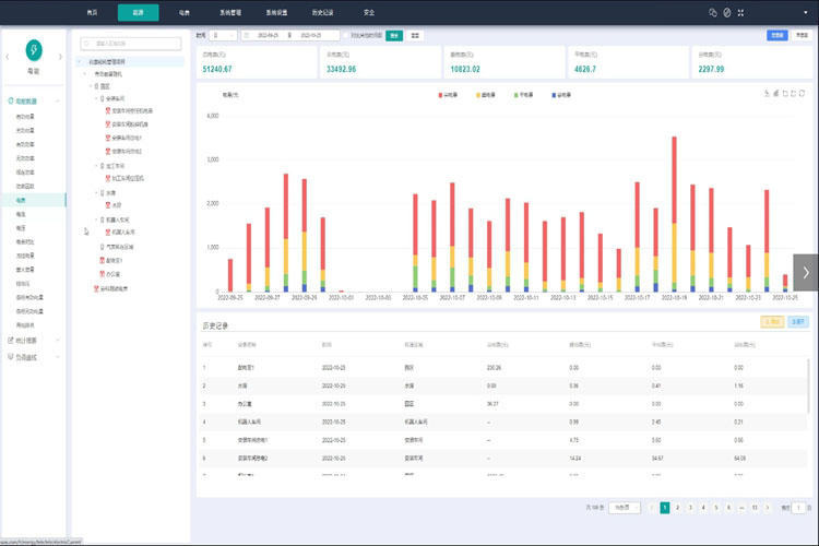
系统架构与组成:北京的能耗监测系统采用先进的物联网技术和大数据分析技术,通过传感器、数据采集设备、数据处理平台等组成,实现对各类能源设备和能耗数据的实时监测和分析。

实时能耗监测:能耗监测系统实时采集各类能源设备的用能数据,包括电力、水、气等。通过数据传输和处理,系统能够实时监测并显示能源消耗状况,提供数据可视化界面,帮助管理人员了解能源使用情况。

数据分析与报告:能耗监测系统通过数据分析算法,对采集到的能耗数据进行处理和分析,提供能耗分析报告和趋势预测。通过对能耗数据的深入分析,系统可以发现能源使用的问题和潜在的节能空间,并为能源管理决策提供支持。

三、智慧能源管理的优势

实时监测与调控:能耗监测系统能够实时监测能源消耗情况,及时发现能源使用异常和浪费,帮助管理人员进行及时调控和节能措施的实施,提高能源使用的效率和可持续性。

数据分析与优化:能耗监测系统通过大数据分析,发现能源使用的规律和问题,为能源管理提供决策支持。通过优化能源管理策略和调整用能模式,实现能源的合理利用和节约,进一步提高绿色发展水平。

系统集成与智能化:能耗监测系统可以与其他楼宇自动化设备进行集成,实现智能化的能源管理。如与楼宇自动控制系统、能源设备控制系统等联动,实现对能源设备的智能控制和优化,进一步提高能源的利用效率。

北京能耗监测系统以智慧能源管理为目标,通过实时监测、数据分析和智能化控制,为北京市的绿色发展提供了有力的支持。未来,随着技术的不断进步,该系统将进一步完善,为北京市实现可持续发展,建设绿色低碳城市做出更大的贡献。

微信二维码

扫码添加微信,一对一咨询产品、免费报价