项目名称:牟平龙泉镇政府能耗监测系统
项目类型:能耗监测
建筑业主:牟平龙泉镇政府
施工单位:betway必威官方网站
项目采购设备:能耗监测系统1套,能耗数据采集器1台,辅材1批。
项目介绍:
牟平区,位于胶东半岛东部,因处牟山之阳平川地而得名,是一座山海相依的生态宜居之城,是一座动能充沛的现代宜业之城,是一座引人入胜的休闲宜游之城,是一座前景广阔的开放宜商之城。地处烟台市东部,拥有45.1万人口、65公里海岸线,总面积1511平方公里,占烟台市区总面积50%以上。
牟平龙泉镇政府负责全镇各部门之间的协调工作。牟平区龙泉镇政府将团结带领全镇广大干部群众在区委、区政府及镇党委的坚强领导下,深入学习贯彻习近平新时代中国特色社会主义思想和党的十九大精神,协调推进“乡村振兴”战略布局,秉承“实干当先、创优争先”的工作作风,不忘初心、牢记使命,加快打造中国北方休闲旅游温泉养生小镇。
能耗监测系统建设背景:
根据《国家发展改革委质检总局关于印发重点用能单位能耗在线监测系统推广建设工作方案的通知》(发改环资〔2017〕1711号)要求,规范和指导重点用能单位能耗在线监测系统建设,按照统一标准、互联互通、信息共享的建设原则要求,需要加快建设接入端能耗监测系统,实现与节能平台互联互通。
能耗监测系统建设依据和规范:
《中华人民共和国节约能源法》
《国家能耗在线监测企业端建设》
《重点用能单位能耗在线监测系统推广建设工作方案》
《关于开展重点用能单位“百千万”行动有关事项的通知》
《重点用能单位节能管理办法》
《中华人民共和国计量法》
《能源计量监督管理办法》
《万家企业节能低碳行动实施方案》
以及其他依据和规范
建筑整体架构:

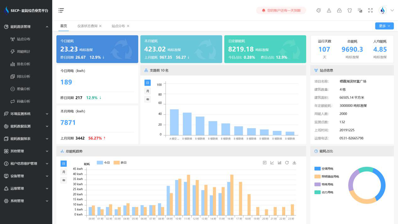
建筑能耗监测系统软件界面图

建筑能耗监测系统功能
1. 能耗分析
能耗分析中是对数据的图形、图表展示,其中包括用能统计、用能报表、排名分析、同比分析等功能。它可以分支路、分类、分项、分区域、分部门统计用能信息,查看能耗报表,用能同比分析,并进行差值分析与能耗排名分析。使得管理人员对能耗数据信息清晰明了,为节能降耗提供数据支持。
2. 租户信息维护管理
主要是对建筑群的详细信息(地址、编号、名称、用能人数、建筑面积、采暖面积、建筑年份等)、区域信息、设备类型、项目信息进行管理,以便进行信息维护。
3. 设备管理
设备管理是对建筑物能源监测设备的管理,便于管理人员对能耗监测设备采集的当日数据量、运行状态等信息了如指掌,以便及时发现异常,减少用能损失。
4. 权限管理
涵盖角色管理、数据权限、接口权限等功能,方便不同的用户对系统管理,并灵活配置不同权限。
5. 系统管理
系统管理可自动对缺失数据进行数据补调,不需要任何人工干预。同时支持手工补调数据,补调完成后恢复到自动补调状态将剩余数据自动补调。系统管理确保数据成功上传至上级平台,让用户省心、放心!
建筑能耗监测系统架构图
