项目名称:聊城市茌平区总工会茌平工人文化宫能耗监测与环境监测
项目类型:能耗监测与环境监测
建筑业主:聊城市茌平区总工会茌平工人文化宫
施工单位:betway必威官方网站
项目采购设备:能耗监测系统1套,能耗数据采集器1台,环境监控仪5台,辅材1批。
项目介绍:
茌平区位于山东省西部,为聊城市市辖区,茌平于公元前221年置县,因县境在茌山之平陆故名,东邻山东省德州市齐河县,西接山东省聊城市东昌府区、临清市,南邻山东省聊城市东阿县,北邻山东省聊城市高唐县。
在茌平县第十八届人民代表大会第三次会报告中,提到加快建设集文化、体育、娱乐和购物为一体的南部新城商业综合体,规划建设1处工人文化宫,不断完善三馆片区服务功能,提升场馆利用率和开放率,实施金牛湖绿化亮化工程,打造“湖、光、景”相融的美丽夜景,新增城市公园、绿地广场、街头游园等群众休闲文化场所6处。
聊城市茌平区总工会茌平工人文化宫,位于山东省聊城市开发区东昌路159号,是吸引和组织职工开展文化活动的重要阵地,是职工及其家属进行文化活动的园地。
工人文化宫将坚决服务市总工会工作大局,突出公益性服务性,尽快依法依规、积极稳妥地清理对外出租物业和承包项目,建好服务职工场地设施,提升服务职工能力水平,承接市总工会下放职能,强化服务职工功能,切实做到工人文化宫里有工人,工人文化宫里有文化,真正成为职工的学校和乐园。回归主业,工人文化宫砥砺奋进、铿锵前行;服务职工,工人文化宫坚定不移、竭诚奉献。
建筑整体架构:

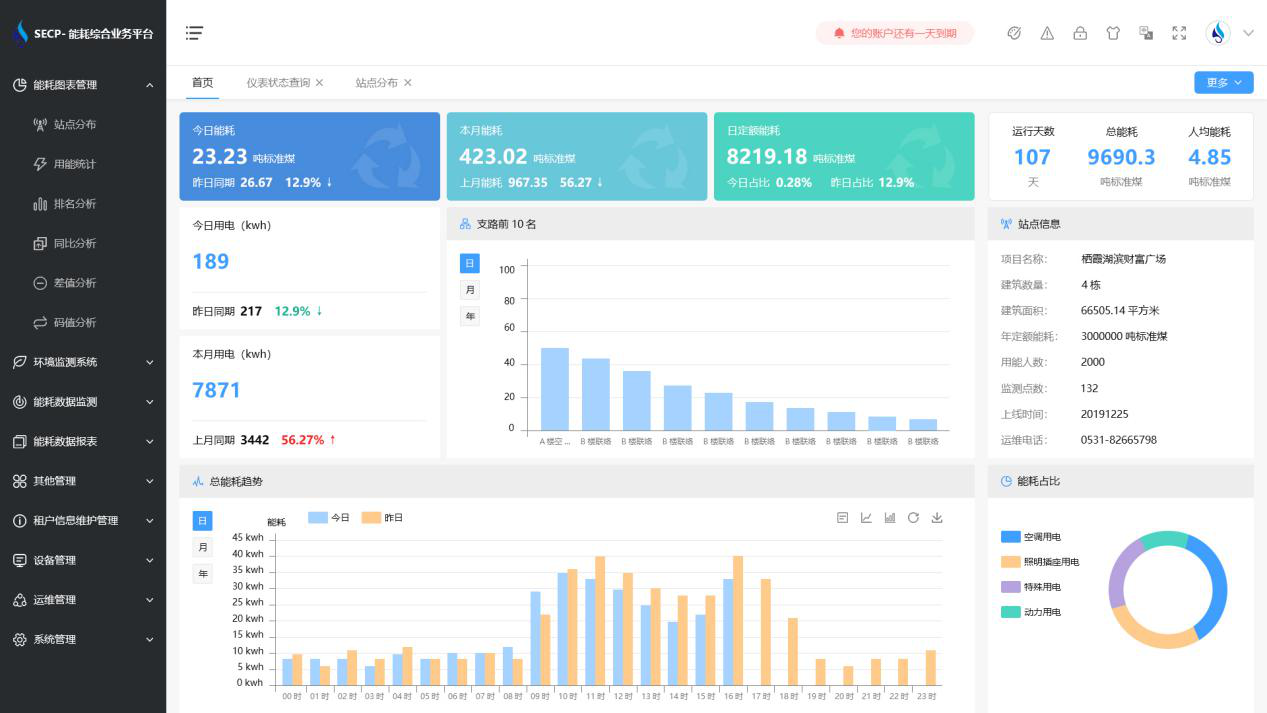
建筑能耗监测系统软件界面图

建筑能耗监测系统功能
1. 能耗分析
能耗分析中是对数据的图形、图表展示,其中包括用能统计、用能报表、排名分析、同比分析等功能。它可以分支路、分类、分项、分区域、分部门统计用能信息,查看能耗报表,用能同比分析,并进行差值分析与能耗排名分析。使得管理人员对能耗数据信息清晰明了,为节能降耗提供数据支持。
2. 租户信息维护管理
主要是对建筑群的详细信息(地址、编号、名称、用能人数、建筑面积、采暖面积、建筑年份等)、区域信息、设备类型、项目信息进行管理,以便进行信息维护。
3. 设备管理
设备管理是对建筑物能源监测设备的管理,便于管理人员对能耗监测设备采集的当日数据量、运行状态等信息了如指掌,以便及时发现异常,减少用能损失。
4. 权限管理
涵盖角色管理、数据权限、接口权限等功能,方便不同的用户对系统管理,并灵活配置不同权限。
5. 系统管理
系统管理可自动对缺失数据进行数据补调,不需要任何人工干预。同时支持手工补调数据,补调完成后恢复到自动补调状态将剩余数据自动补调。系统管理确保数据成功上传至上级平台,让用户省心、放心!
建筑能耗监测系统架构图

以下是项目施工现场实拍图





